产品简介
集团公司原版设计,针对中国环境工况加以改进,集螺杆式空气压缩机、冷冻式压缩空气干燥器和压缩空气高效过滤器于一体的全性能机组,设计合理、性能优越。
主要优势: 投资更少,占地更少, 安装更方便 ,操作更简单 ,管理更省心 , 30kW以上机组可提供水冷型
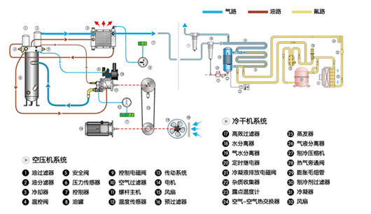
工作原理

产品特点
|
|
|
|
|
|
|
|
全封闭箱式结构,集压缩机、干燥器、高效过滤器于一体,排气洁净,占地面积少,节省安装空间;无基础安装,只需接通电源和管路,即可投入运行。 |
|
|
|
|
| |
??榛杓?,压缩机和干燥器均有独立的进风口和排风口,互不干扰,同时又能得到冷却风量,特别适合中国的运行工况。优化气流设计,机器运行噪声低,符合环保要求,可将机器安放在工作场所或办公室附近。
|
| |
|
|
|
|
专用的ES系列智能控制器,可使压缩机根据实际用气量自动调节,用多少气,提供多少,避免浪费,当终端一段时间不用气时,自动?;?,节约大量电能,将运行费用降至很低。
|
|